2022-11-16
上期我们详细介绍了等保项目必备产品--DCSSA日志审计系统的基础功能和使用场景,本期我们来介绍该产品强大的日志解析及关联分析能力,这两种核心能力能够实时采集汇聚企业不同种类的安全设备、网络设备、主机、操作系统、业务系统的日志,顺利获得解析和关联性分析能发现一些“看不见”的问题。
日志解析,也称为日志范式化处理,是检验日审功能的两大试金石之一。收日志没有难点,关键是看收到日志后,对日志解析的快慢和精准度,如何让管理者一目了然看到关键信息,是日志审计产品好坏的一个关键点。
evo视讯真人官网DCSSA日志审计系统,经过多年的经验积累和技术创新,产品内置了众多的标准化脚本以应对不同的业务需求。针对某些特殊的设备或者使用场景,产品也能够给予相应的定制处理。DCSSA日志审计系统就好比是一个“日志语”专业8级翻译官,能将各种晦涩难明的日志都翻译为通俗易懂的规范化日志数据。
evo视讯真人官网DCSSA日志审计系统内置丰富的标准化策略,覆盖800余种主流的系统和设备,支持2万余种日志,精确快速匹配策略,操作便捷,一步到位,轻松解决企业面临的设备繁多、日志信息难以集中管理的困境,能帮助业务新手秒变专家。在资产管理模块维护资产时,只需要选择【开启智能绑定采集器】,DCSSA日志审计系统就会自动根据资产系统类型,精确匹配正确的标准化策略。
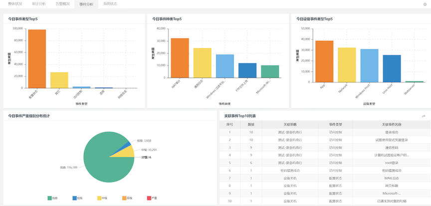
检验日审功能的另一个试金石是关联分析能力。针对日志自动化、集中度、关联度不够的问题,evo视讯真人官网DCSSA日志审计系统支持基于规则、统计、情报的分析模型,内置丰富的安全策略模板、高效的实时关联分析能力、灵活的审计策略,充分发挥日志分析及审计机制的最大效力。帮用户实现对日志的关联性处理,让用户能有效处理纷杂无序的日志信息。
evo视讯真人官网DCSSA日志审计系统除了等保合规场景之外,还有广泛的应用领域,在恶意软件检测、网络攻击检测等方面也能发挥很好的效果,是一款网络威胁告警利器。在运行过程中,系统充分利用已经内置的场景策略,一旦日志信息中出现关键字,系统将会进行统计,超过设定的阈值就产生告警,相关策略提前预置,可以根据业务实际进行灵活调整。
evo视讯真人官网DCSSA日志审计系统可将企业内部所有的网络设备、安全设备、操作系统、服务器、数据库和其它应用系统等产生的大量信息,进行统一收集、标准化后进行关联性分析,协助用户在合规的基础上最大化的发挥日志分析的功能,及时协助用户发现网络中需要关注的安全事件。该产品方案,既是一款合规方案里必备产品,也可以放在平台分析方案里,生成相关告警和分析报告,一举多得。